최신 컨텐츠
도커 컴포즈를 활용한 Open Distro for Elasticsearch 설치
도커 컴포즈를 활용한 Open Distro for Elasticsearch 설치
Search Engine
2024.12.26 13:42
1. Docker 및 Docker Compose가 설치되어 있어야 합니다.2. 시스템에 충분한 메모리(최소 2GB)가 필요합니다.3. docker-compose.yml 파일 작성 다음과 같은 docker-compose.yml 파일을 생성합니다.     이 파일은 Open Distro for Elasticsearch와 Kibana를 구성합니다. version: '3'services: elasticsearch: image: amazon/opendistro-for-elasticsearch:1.13.2 container_name: odfe-node1 environment: - discovery.type=single-node - bootstrap.memory_lock=true ..
Neovim 에서 Flutter 플러그인 설정과 명령어
Neovim 에서 Flutter 플러그인 설정과 명령어
Tools
2024.12.10 17:21
1. nvim-flutter.lua return { "nvim-flutter/flutter-tools.nvim", lazy = false, dependencies = { "nvim-lua/plenary.nvim", "stevearc/dressing.nvim", -- optional for vim.ui.select }, config = true, } 2.conform.lua return { "stevearc/conform.nvim", event = { "BufReadPre", "BufNewFile" }, config = function() local conform = require("conform") ..
Mac에서 Neovim 사용을 위한 기본 설정
Mac에서 Neovim 사용을 위한 기본 설정
Tools
2024.12.04 23:38
1.Neovim, ripgrip 설치# neovim 설치 시 최신 버전인 0.10.2 버전으로 설치 # lazy >= neovim 0.8.0 필수brew install nvim# 만일 최신 버전이 설치되지 않는 경우 소스 빌드로 설치# neovim 소스코드 복사git clone https://github.com/neovim/neovim.gitcd neovim# 최신 릴리스로 이동git checkout stable# 빌드 및 설치make CMAKE_BUILD_TYPE=RelWithDebInfosudo make install# 라이브 검색을 위한 패키지 설치brew install ripgrep# hack nerd font 설치# 다운로드 후 운영체제 설치curl -LO https://github.com/ry..
Setting Up Elasticsearch 7.x Cluster with Certificate Authority
Setting Up Elasticsearch 7.x Cluster with Certificate Authority
Search Engine
2024.11.27 13:49
1. PEM 형식의 인증서 (CA) 파일 생성- elastic-stack-ca.p12 파일 생성bin/elasticsearch-certutil ca --pem2. 압축 해제- ca/ca.crt, ca/ca.key 파일을 config/certs 폴더로 이동unzip elastic-stack-ca.p123. 인스턴스 yaml 파일 생성instances: - name: 'search1' ip: ['192.168.156.90'] - name: 'search2' ip: ['192.168.156.91'] - name: 'search3' ip: ['192.168.156.92'] - name: 'search4' ip: ['192.168.156.93'] - name: 'search5' ..
Eclipse와 Subversion, Subclipes 호환성 문제 발생 시 조치
Eclipse와 Subversion, Subclipes 호환성 문제 발생 시 조치
Tools
2024.11.25 11:01
이클립스에서 SVN 플러그인으로 Subclipse, Subversion 사용 시 Eclipse와 플러그인의 호환성 문제로 다음과 같은 장애가 발생An internal error occurred during: "Refresh SVN status cache".Unable to make field private java.lang.Throwable java.lang.Throwable.cause accessible: module java.base does not "opens java.lang" to unnamed module @75b0f293 해결 방법- Eclipse 설치 디렉토리에서 eclipse.ini 파일 편집-vm../Eclipse/plugins/org.eclipse.justj.openjdk.hotspo..
모바일 앱 입문 이야기
VS Code Flutter Extension 목록
Mobile2024.01.13 22:40VS Code Flutter Extension 목록

1. Flutter, Dart 2. Awesome Flutter Snippets 3. Dart Data Class Generator 4. Error Lens 5. Flutter Tree 6. Pubspec Assist 7. Advanced New File

SYSTEM 2018+
Sun Grid Engine 실행 작업 상세 내역 확인 명령어
Sun Grid Engine 실행 작업 상세 내역 확인 명령어
System Management
2012.05.30 17:00
qsub -S /usr/bin/python -wd /home/neuma2/bio/ test.py qacct -j 66054 | grep exit_status | awk '{print $2}' qstat -j qID # job 상세 정보 qacct -j qID # job 정보
Docker 기반 Slurm Cluster 구성하기
Docker 기반 Slurm Cluster 구성하기
System Management
2024.05.21 13:50
docker-compose를 이용해서 slurm cluster 구성 (연산 노드 자원 설정) 1. docker-compose yml 파일 작성services: slurmjupyter: image: rancavil/slurm-jupyter:19.05.5-1 hostname: slurmjupyter user: admin volumes: - shared-vol:/home/admin - /Users/kogun82/Documents/docker/cluster/store:/BiO ports: - 8888:8888 - 3030:3030 slurm..
윈도우 환경에서 GPU 사용하기
윈도우 환경에서 GPU 사용하기
System Management
2024.01.28 00:59
1. PC 장착된 GPU 모델 확인 - 현재 그래픽 카드 정보 NVIDIA Geforce RTX 3090 2. CUDA Veresion 확인 nvidia-smi Compute Capability: https://en.wikipedia.org/wiki/CUDA#GPUs_supported CUDA - Wikipedia From Wikipedia, the free encyclopedia Parallel computing platform and programming model CUDA (or Compute Unified Device Architecture) is a proprietary and closed-source parallel computing platform and application programm..
Docker push no basic auth credentials nexus error
Docker push no basic auth credentials nexus error
System Management
2022.02.13 00:02
docker nexus 환경에서 새로운 이미지 push 경우 docker push no basic auth credentials 장애 발생 시 다음과 같이 docker logout 이후 login 으로 장애 해결 docker logout docker login localhost:5000
Docker 컨테이너 생성 방법
Docker 컨테이너 생성 방법
System Management
2021.05.20 22:03
1). docker pull centos:7 -> docker 이미지 다운로드 2). docker images -> 도커 이미지 목록 출력 3). docker create -i -t --name mycentos centos:7 4). docker start mycentos -> 생성 docker 컨테이너 시작 5). docker attach mycentos -> docker 컨테이너 실행 시 사용 5-1). 외부에서 컨테이너 진입 시 docker exec -i -t --name $name /bin/bash 로 실행 6). exit 명령어를 사용하면 bash 종료와 함께 컨테이너 종료, Ctrl + P, Q 컨테이너 종료 없이 docker 빠져 나온다.
Docker /var/run/docker.sock의 permission denied 장애 처리
Docker /var/run/docker.sock의 permission denied 장애 처리
System Management
2021.05.20 21:48
장애 처리 1). /var/run/docker.sock 파일의 권한을 666으로 변경 sudo chmod 666 /var/run/docker.sock 장애 처리 2). chown 으로 group ownership 변경 sudo chown root:docker /var/run/docker.sock
리눅스에서 JAVA classpass와 path 설정하기
리눅스에서 JAVA classpass와 path 설정하기
System Management
2010.07.14 14:02
1. 자바파일 설치 ./jdk-1_5_0_09-linux-i586-rpm.bin 2. 설치된곳을 find 명령어로 찾는다 find / -name javac 3. 환경파일 설정 vi /etc/profile JAVA_HOME=/usr/java/jdk1.6.0_12 export JAVA_HOME PATH=$JAVA_HOME/bin:$PATH CLASSPATH=$CLASSPATH:$JAVA_HOME/lib 4. 변경된 환경변수 적용 source /etc/profile
ModuleNotFoundError: No module named '_sqlite3' 장애 조치
ModuleNotFoundError: No module named '_sqlite3' 장애 조치
System Management
2019.10.14 15:48
Jupyter 설치 시 아래와 같은 장애가 발생하면 다음과 조치한다. [장애 메세지] ModuleNotFoundError: No module named '_sqlite3' [해결 방안] 1. Install the sqlite-devel package: yum install sqlite-devel -y 2. Recompile python from the source: ./configure make make altinstall
CentOS에서 alternatives 이용한 java version 관리
CentOS에서 alternatives 이용한 java version 관리
System Management
2018.07.31 13:38
alternatives --install /usr/bin/java java /opt/jdk/1.8.0_131/bin/java 2 alternatives --config java #There is 1 program that provides 'java'. # Selection Command #----------------------------------------------- #*+ 1 /opt/jdk1.8.0_131/bin/java #Enter to keep the current selection[+], or type selection number: #javac와 jar 명령어 경로도 alternatives 적용 권장 #At this point JAVA 8 has been successfully insta..
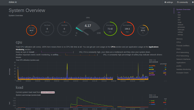
Netdata 모니터링 설치
Netdata 모니터링 설치
System Management
2017.08.24 13:54
1). 시스템 준비 명령어 [centos] yum install autoconf automake curl gcc git libmnl-devel libuuid-devel lm-sensors make MySQL-python nc pkgconfig python python-psycopg2 PyYAML zlib-devel [ubuntu] apt-get install zlib1g-dev uuid-dev libmnl-dev gcc make git autoconf autoconf-archive autogen automake pkg-config curl 2). 코드 다운로드 git clone https://github.com/firehol/netdata.git --depth=1 cd netdata 3). 설치 ./ne..
리눅스 사용자 sudo 권한 부여
리눅스 사용자 sudo 권한 부여
System Management
2014.06.09 20:43
사용자에게 root 권한 주기 1). /etc/sudoers 파일 수정. $ visudo 2). 다음과 같이 root 권한 설정 밑에 관리자 권한을 줄 계정을 써주고 저장. root ALL=(ALL) ALL USER_NAME ALL=(ALL) ALL
Bioinformatics 2008+
거대 언어 모델 기반 scBERT 분석 도구 설치 및 실행
Bioinformatics2024.07.19 23:47거대 언어 모델 기반 scBERT 분석 도구 설치 및 실행

## 분석 환경1. Ubuntu 23.042. NVIDA GeForce RTX 30903. CUDA Driver Version 12.23. Anaconda ## conda env installconda search "^python$"conda clean -iconda clean --allconda remove --name scbert --allconda create -n scbert python==3.7.12 pip -c conda-forgeconda activate scbert ## package installpip install pandaspip install scipypip install scikit-learnpip install einopspip install local_attentionpip i..

코로나19(SARS-CoV-2) 바이러스 변이 유전역학 데이터 가시화
Bioinformatics2020.03.16 17:53코로나19(SARS-CoV-2) 바이러스 변이 유전역학 데이터 가시화

코로나 19 유전역학 확산 패턴을 확인 할 수 있도록 GISAID 에서 제공하는 데이터와 Auspice( Interactive exploration of phylodynamic & phylogenomic data) 를 이용하여 데이터 가시화 Auspice 를 설치하기 위해서는 Python 3.7 버전 이상의 환경이 필요 npm 설치가 되어있지 않으면 우선 아래 명령어를 이용해 npm 설치 rpm -qa | grep node yum remove -y nodejs npm #NodeJS 13.x # As root curl -sL https://rpm.nodesource.com/setup_13.x | bash - # No root privileges curl -sL https://rpm.nodesource.co..

SparkBWA Alignment 분석 도구 설치 및 실행 방법
Bioinformatics2017.01.18 14:58SparkBWA Alignment 분석 도구 설치 및 실행 방법

설치 방법 git clone https://github.com/citiususc/SparkBWA.git cd SparkBWA ~/SparkBWA/src/main/native/Makefile.common 파일 수정 CFLAGS = -g -Wall -Wno-unused-function -O2 -fPIC (변경 또는 추가) mvn package [실행 명령어] spark-submit --class SparkBWA --master yarn-client \ --conf "spark.executor.extraJavaOptions=-Djava.library.path=./bwa.zip" \ --conf "spark.yarn.executor.memoryOverhead=8704" \ --driver-memory 4G --..

image